Data Science 2023 En vedette

Sotis Immobilier - Analyse du marché immobilier français

Sotis AI

Sotis Immobilier - Analyse du marché immobilier français
Cliquer pour agrandir

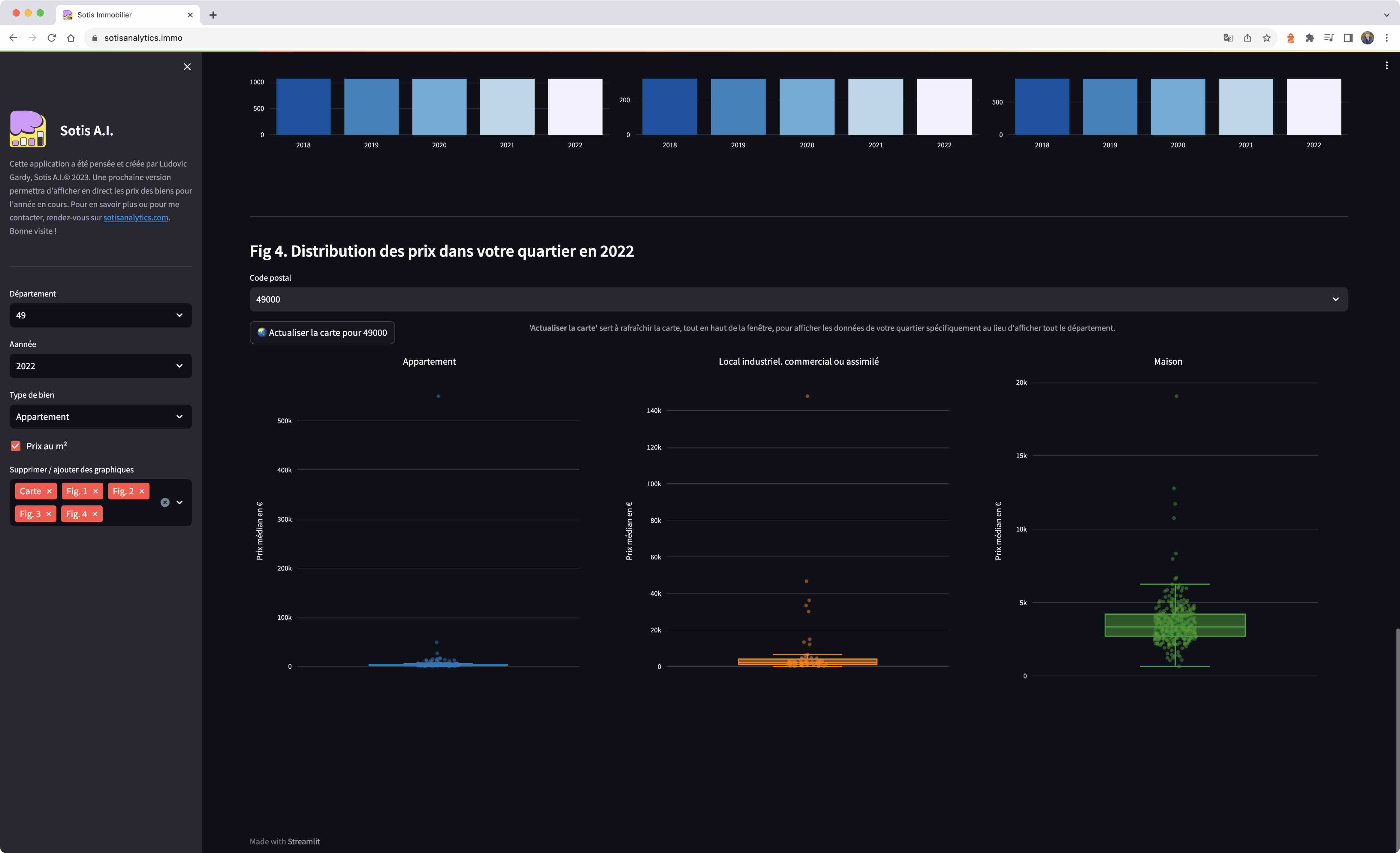
Description

Face à la difficulté d'obtenir des informations claires sur les prix de l'immobilier en France, j'ai développé cette plateforme web interactive. Elle permet d'explorer les transactions immobilières françaises depuis 2018, avec des filtres personnalisables par région, année et type de bien. L'application intègre un agent conversationnel IA capable de répondre aux questions sur le marché local. Disponible en ligne, elle s'adresse aussi bien aux particuliers qu'aux professionnels du secteur.

Points clés

Plateforme complète d'analyse immobilière combinant :
• Agent immobilier virtuel (chatbot IA) pour conseiller les utilisateurs
• Analyse et visualisation des prix immobiliers à travers la France
• Intégration de données gouvernementales et web scraping d'agences

Outils & Technologies

Python Streamlit OpenAI API (GPT) Replicate API (Llama2 Mistral) Spark Databricks BigQuery Azure SQL Snowflake DBT Docker AWS S3 Google Firebase Selenium GitHub

Approche & Méthodes

• Sélection de modèles LLM (GPT/Llama2/Mistral) avec fine-tuning pour le domaine immobilier
• Pipeline ETL avec Spark et DBT pour l'intégration des données
• Web scraping d'agences immobilières
• Déploiement cloud multi-provider (AWS, GCP, Azure)

Statut

Open source